iMonitor 365
Software di Monitoraggio Computer con Base Cloud
Clienti di Destinazione
I clienti di destinazione di iMonitor 365 sono essenzialmente utenti domestici e piccole e medie imprese. Possiamo fornirti le informazioni chiave di cui hai bisogno in modo veloce ed efficiente, ed aiutarti ad accrescere la produttività degli impiegati.
Salvataggio Dati in Cloud
I dati di iMonitor 365 vengono salvati in cloud. Possono essere consultati ovunque e in ogni momento su un browser web con l'accesso ad internet, senza bisogno di un server di terze parti.
Facile da Installare
iMonitor 365 ha bisogno soltanto di un programma agente installato sul computer desiderato, e l'installazione è molto semplice. Con la console online si massimizza la semplificazione del processo di monitoraggio. Non c'è alcun bisogno delle impostazioni di un indirizzo IP extra..
Salvataggio dei Dati Globali
Con iMonitor 365 è disponibile la registrazione delle attività dei dipendenti al computer e su internet, con salvataggio sul cloud da 7 a 30 giorni. L'utente può consultare i rapporti online o scaricare i file XLSX sul proprio disco.
Potente Procedura di Monitoraggio
Puoi configurare il monitoraggio di più computer da parte di un account. Forniamo una console online che può aprire qualunque web browser, perfino quelli sul tuo cellulare.
Rapporti e Monitoraggio Estensivi
iMonitor 365 può raccogliere i rapporti generali online e locali sulle attività al computer e su internet e salvarle giornalmente, settimanalmente e mensilmente. Inoltre può monitorare il computer desiderato e mostrare il suo desktop in tempo reale.
Funzionalità di iMonitor 365
| Attività al PC | Attività su internet | Controllo Remoto | Altre Funzionalità |
|---|---|---|---|
| Battitura | Siti Web Visitati | Desktop Live | Base Cloud |
| Screenshot | Siti Web Principali | Telecamera Live | Web Console |
| Appunti | Conversazioni in Chat | Blocco dei Siti Web | Salvataggio Dati Settimanale Illimitato |
| Riassunto PC | Facebook e Twitter | Blocco di Applicazioni | Visualizzazione dell'Ordine di Tempo |
| Lavori di Stampa | Parole Chiave Cercate | Blocco di Giochi | Protezione Password |
| Operazioni su File | Download Online | Blocco di Facebook/Twitter | Aggiornamento e Assistenza Gratuiti |
| Dispositivi di Memoria USB | Storage Online | Filtro per Parole Chiave | Garanzia di Rimborso in 3 Giorni |
| Eventi di Sistema | Segnalazioni di Download | Blocco di Dispositivi USB | Rappresentazioni Grafiche |
| Appunti | Trasferimento File FTP | Disattiva la Copia dei File | Lavori di PC Offline |
| Avvisi dell’Agente | Traffico di Rete | Blocco dello Storage Online | Rapporti Giornalieri/Settimanali |
| Utilizzo dell’Applicazione | Allegati E-mail e Webmail | Limita il Tempo al Computer | Supporta Win XP/Vista/7/8/10 |
Acquista iMonitor 365
Piano di 1 Mese a $24.95 per PC/Mac
- Assistenza gratuita disponibile 24 ore su 24
- Aggiornamenti della versione gratuiti
- Funzionalità di monitoraggio complete
- Desktop remoto in tempo reale
- Carta di Credito / Paypal
- Garanzia di rimborso in 3 giorni
- Windows 2000/XP/Vista/7/8/10, Windows server 2000/2003/2008/2010/2012,32bit&64bit e Mac OS 10.8+
- Acquista ora
Piano per 1 Anno a $99.95 per PC/Mac
- Assistenza gratuita disponibile 24 ore su 24
- Aggiornamenti della versione gratuiti
- Funzionalità di monitoraggio complete
- Desktop remoto in tempo reale
- Carta di Credito / Paypal
- Garanzia di rimborso in 3 giorni
- Windows 2000/XP/Vista/7/8/10, Windows server 2000/2003/2008/2010/2012,32bit&64bit e Mac OS 10.8+
- Acquista ora
Monitoraggio a 360 Gradi
Con base su cloud, iMonitor 365 può monitorare le attività dei dipendenti al computer e su internet in tempo reale ovunque ti trovi.
Rapporti Estensivi
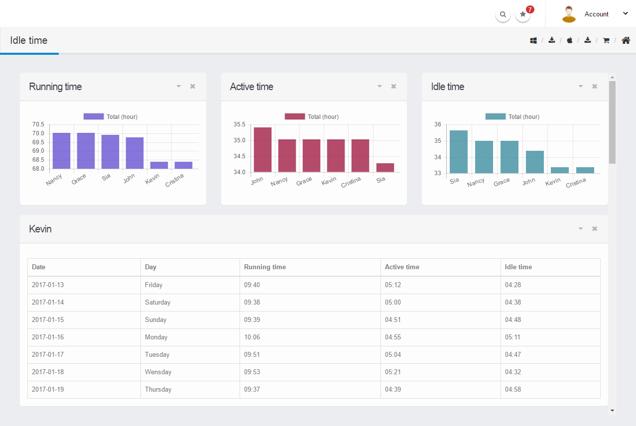
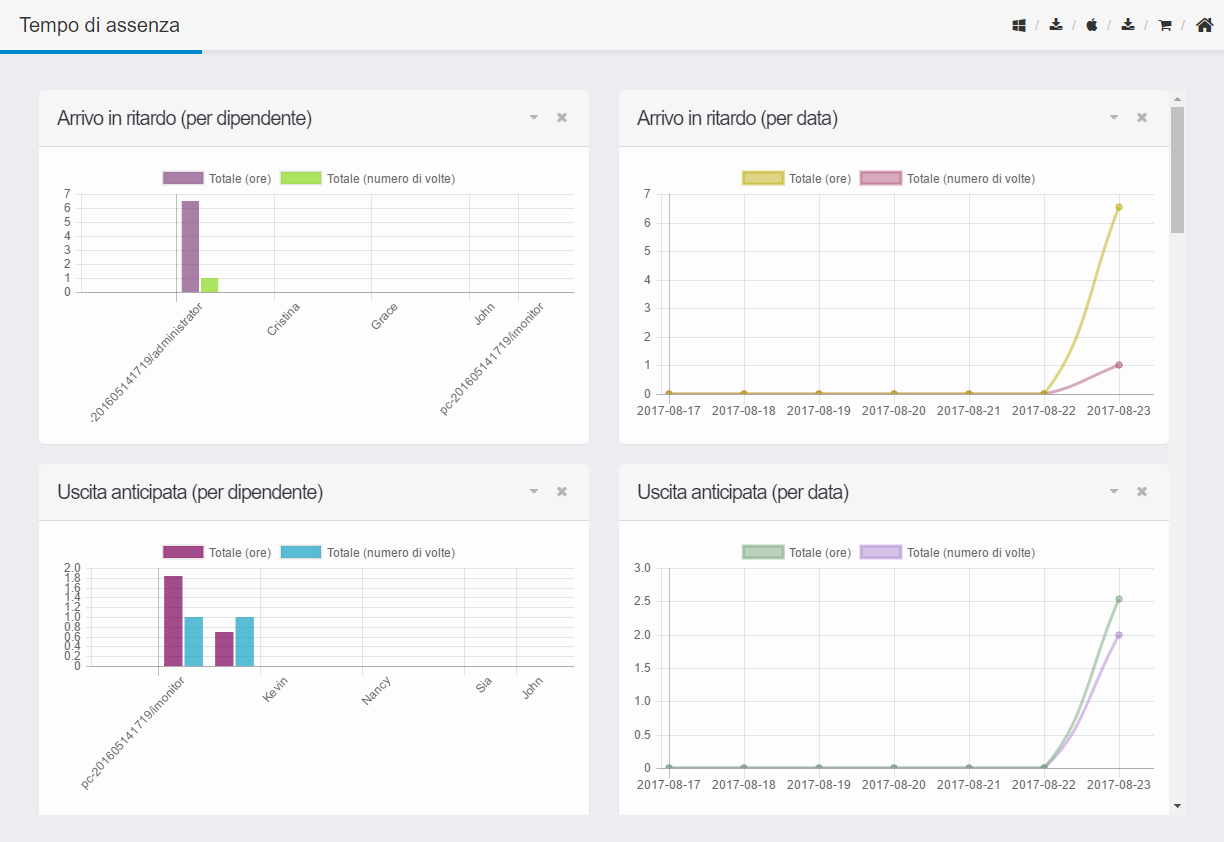
iMonitor 365 può eseguire rapporti generali online e locali e salvarli giornalmente, settimanalmente e mensilmente. Analizzando le attività dei dipendenti al computer e su internet basate su timbri, frequenza o parole chiave, e rappresentando questi dati graficamente, ti aiuterà ad intuire in modo migliore la produttività dei tuoi impiegati.
Semplice Visualizzazione delle Registrazioni
Senza usare termini complicati, iMonitor 365 fornisce un istogramma visivo per mostrare tutte le attività che i dipendenti svolgono al computer. Utilizzando colori diversi per distinguere gli eventi e le date, ti fa risparmiare tempo nella ricerca delle informazioni chiave, rendendo un piacere l'intero processo di visualizzazione, non solo il lavoro.
Desktop Live e Avvisi
iMonitor 365 fornisce funzionalità remote, con i desktop in tempo reale e le telecamere remote, puoi osservare la situazione sul desktop del computer dell'impiegato; puoi avviare la telecamera in remoto sul computer del dipendente per osservare il suo lavoro. Inoltre, iMonitor 365 può rilevare la presenza di parole chiave preimpostate ed inviare immediatamente un avviso alla console di gestione appena accade questo evento.
Screenshot
Domande Frequenti
I tipi di licenze di iMonitor 365 si basano sul numero di computer che vuoi monitorare, per esempio il numero di computer su cui vuoi installare l'Agente nella tua organizzazione. Non potrai monitorare più computer di quanto previsto dalla licenza che acquisti. Ad esempio, se vuoi monitorare 25 computer, devi acquistare la 'licenza di 25 agenti'.
Una garanzia di rimborso in 3 giorni.
Dopo aver effettuato il pagamento, ti aiuteremo ad attivare la tua licenza, devi soltanto continuare ad usarlo.
Ci dispiace, ma al momento rilasciamo il nostro software esclusivamente tramite download su internet, se acquisti il nostro software dai nostri rivenditori, puoi chiedere loro il formato CD-Rom.
Esiste soltanto una tariffa flat da pagare una volta, dopo la quale si usufruisce della licenza del prodotto a vita. Non c'è bisogno di pagare l'iscrizione, l'assistenza tecnica, ecc.
Sì, certamente. Essendo un utente registrato, otterrai un prodotto di assistenza tecnica di alta priorità a vita via email. Contattaci pure con qualsiasi domanda tu abbia riguardo i nostri prodotti.
Se desideri diventare un nostro rivenditore, il processo è molto semplice. Per prima cosa ti preghiamo di inviarci le informazioni sulla tua azienda come il nome dell'azienda, indirizzo email, sito web, numero di telefono e il nome della persona da contattare, ecc., e dopo che i tuoi clienti avranno fatto un ordine, potremo controllare le informazioni che ci hai fornito, e se corrispondono, ti ripagheremo (con il 30% dell'ordine). Come ulteriori vantaggi per i nostri rivenditori, in base ai risultati delle tue vendite, se riesci a vendere i nostri prodotti più volte al mese, sottoscriveremo un contratto con te e ti offriremo più sconti da rivenditore, il che significa più vendite e più guadagni da parte tua. Per favore, inviami i dettagli della tua azienda come il nome dell'azienda, indirizzo, telefono, la persona da contattare e il sito web, prima che possiamo sottoscrivere un contratto! Per favore LEGGI ATTENTAMENTE, NON RIMBORSEREMO I NOSTRI PRODOTTI ACQUISTATI DAI CLIENTI DA UN RIVENDITORE, SE HAI PROBLEMI DI RIMBORSO, TI PREGHIAMO DI CONTATTARE IL TUO RIVENDITORE!
Se non riesci ad acquistare il nostro software online, TI PREGHIAMO DI CONTATTARCI IMMEDIATAMENTE VIA EMAIL (SUPPORT@IMONITORSOFT.COM). Ti forniremo subito dei link o metodi di acquisto alternativi.
Puoi acquistare il nostro software con bonifico bancario, per favore segui le istruzioni in basso 1.Clicca il link per l'acquisto sul nostro sito web 2.Nella pagina di pop-up, ti preghiamo di cambiare il Metodo di pagamento in Bonifico Bancario in fondo alla pagina.
Consigliamo le carte di credito poiché sono semplici e veloci. Non c'è molto ritardo nella ricezione del tuo pagamento, e lavoreremo subito il tuo ordine. Puoi pagare anche con bonifico bancario se non hai una carta di credito. Per favore, clicca qui per vedere dei tutorial su come pagare
Le Differenze tra EAM e 365
I clienti di destinazione di iMonitor 365 sono essenzialmente le piccole e medie imprese; e iMonitor EAM è per tutte le imprese, non importa di quale dimensione, se medie o piccole.
I dati di iMonitor 365 vengono salvati su cloud; i dati di iMonitor EAM vengono salvati sul disco locale del server.
iMonitor 365 è un software di monitoraggio che si basa su internet e che può monitorare in tempo reale i computer desiderati ovunque ti trovi e in qualsiasi momento; iMonitor EAM si basa su reti interne per monitorare gli impiegati. Se l'utente ha bisogno di EAM per monitorare i computer client attraverso internet, allora il computer server di EAM deve usare un indirizzo IP statico.
iMonitor 365 ha piani da 6 mesi e da 12 mesi che consistono in una quota periodica da versare; iMonitor EAM richiede un singolo pagamento per l'utilizzo a vita.
iMonitor 365 offre aggiornamenti a vita gratuiti; iMonitor EAM offre un anno di aggiornamenti gratuiti.
iMonitor 365 ha bisogno soltanto di un programma agente installato sul computer desiderato, e l'installazione è molto semplice. iMonitor EAM richiede che l'agente sia installato sul computer desiderato e che il programma di controllo sia installato su un altro computer, ossia il server.
Avendo l'accesso ad internet, l'utente può consultare i rapporti ovunque si trovi ed in qualsiasi momento sulla console online di iMonitor 365. iMonitor EAM richiede all'utente di utilizzare su cui è stato installata la console di controllo e poi di collegare la rete interna per controllare e monitorare gli impiegati.
Il tempo di salvataggio di iMonitor 365 è di 7-30 giorni; il tempo di salvataggio di iMonitor EAM dipende dalla dimensione del disco del server, l'utente può impostarlo autonomamente e potrebbe essere illimitato.
iMonitor 365 opera su base cloud, quindi le prestazioni dipendono dalla tua connessione ad internet; iMonitor EAM opera su una rete locale, per cui non vi sono ritardi.
Le registrazioni ed i rapporti di iMonitor 365 e iMonitor EAM sono praticamente le stesse, ma iMonitor EAM è più potente nel monitoraggio in tempo reale e nel controllo remoto.
Per le piccole e medie imprese, consigliamo l'uso di iMonitor 365.
Per le grandi imprese, consigliamo l'uso di iMonitor EAM.
Per gli utenti che non sono esperti al computer, consigliamo l'uso di iMonitor 365.
Per gli utenti che hanno abilità professionali al computer, consigliamo l'uso di iMonitor EAM.
Per gli utenti che dispongono di un budget limitato, consigliamo l'uso di iMonitor 365.
Per gli utenti che hanno un budget sufficiente, consigliamo l'uso di iMonitor EAM.
Per gli utenti che necessitano di un monitoraggio remoto in diverse reti, consigliamo l'uso di iMonitor 365.
Video Dimostrativo
Testimonial
Abbiamo soltanto 3 dipendenti e stavamo per acquistare iMonitor EAM, fin quando non abbiamo scoperto 365, che è ugualmente potente ma molto più economico. Grazie ad iMonitor 365 per l'aiuto e per averci fatto risparmiare sul budget. Friedrich, Manager - Germania
Abbiamo già acquistato 6 licenze utente e siamo soddisfatti di questo software.
Favoloso, posso perfino monitorare i miei dipendenti quando sono al bar utilizzando il mio telefono. Quello che posso dire è che il vostro prodotto è il miglior software di monitoraggio che io abbia mai trovato.
iMonitor EAM è APPROVATO da
più di 25000 aziende incluse in Fortune Top 500 in 100 Paesi usano iMonitor EAM.
